# 다른 차원의 비율 비교
특정 채널 소스의 결제 유저 비율을 확인하고 싶은 경우, 단일 이벤트에서 분모 필터에 '채널 소스가 Facebook과 같음'인 데이터 결과를 얻을 수 있습니다. 여러 분석 지표를 복사하여 동시에 모든 채널 소스의 비율을 비교 분석할 수도 있습니다.

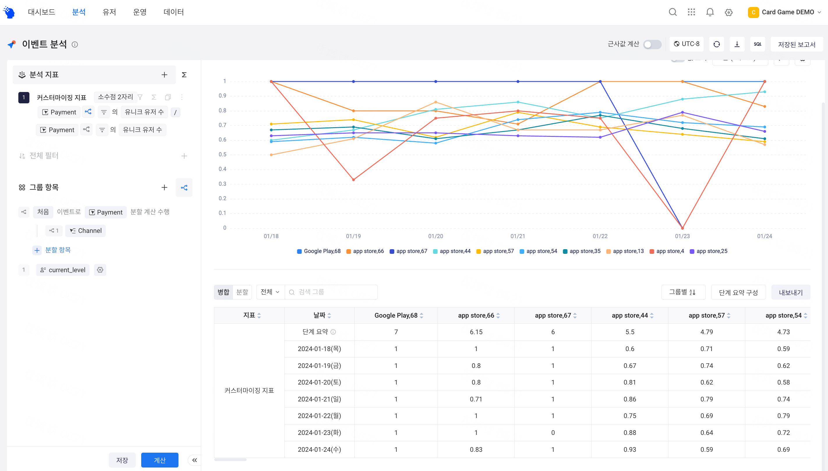
비교할 차원이 많은 경우, [이벤트 분할] 기능을 사용하여, [그룹 항목]의 로직으로 다른 차원의 비율을 비교할 수도 있습니다. 이벤트 분할에서는 분할 이벤트로 이벤트 속성만이 지원됩니다. 여러 이벤트를 분할할 수 있는 것은 공통적으로 있는 이벤트 속성입니다.

모든 이벤트에 적용할 수 있는 [그룹 항목]과는 달리, [이벤트 분할]은 적용 범위를 지정할 수 있습니다. 채널에서의 신규 유저 비율을 비교하고 싶은 경우, 분자만을 진행할 수 있습니다. 다른 분석 지표를 추가하여, 각 채널의 신규 가입 유저 수와 비율을 동시에 표시할 수도 있습니다.

상하 관계가 있는 차원 데이터를 비교하고 싶은 경우(예를 들어, 채널별 캠페인의 비율), 그룹 항목과 이벤트 분할을 동시에 사용할 수 있습니다. 기본적으로 [처음]에 이벤트 분할 항목의 그룹 값이 표시되며, 분석 습관에 따라 [마지막]으로 조정하여 표시할 수 있습니다.

